DataSpell 2025.1 最新变化

DataSpell 2025.1:JetBrains Data Wrangler AI 代理、数据准备的无代码流程等

我们正在持续改进数据清理和准备流程,重点关注两件事:优化我们的 UI(无代码功能)和使用 LLM 代理实现引导式流程。 因此,DataSpell 2025.1 为 Data Wrangler 带来多项改进,包括使用 AI 聊天与其交互的功能。 您还会惊喜地发现,为后续探索准备原始数据变得相当简单。

从我们的网站下载新版本的 DataSpell,直接从 IDE 或通过免费的 Toolbox App 更新,或使用 Ubuntu 的 snap 包。

JetBrains Data Wrangler AI 代理:使用 AI 控制转换和转换数据

任务的复杂性可能会有很大差异。 Data Wrangler 会考虑到这一点并适应您的工作流,无论您喜欢完全 AI 自动化还是更手动的方式。 选择最适合当前任务的特定 Data Wrangler 模式即可。

无代码 Data Wrangler 模式的入口点

Data(数据)工具窗口或直接在表数据查看器中轻松调用 Data Wrangler。

AI 聊天 Data Wrangler 模式的入口点

通过 Data Viewer(数据查看器)按钮、Data Wrangler 中的 AI 转换或在 AI Assistant 中启用 Data Wrangler 模式,使用 AI 处理数据。

使用 AI 聊天与 Data Wrangler 交互

让 AI 处理数据,它将通过一键 Apply(应用)按钮提出必要转换建议。

转换列表中的导航

通过改进的导航和筛选选项快速找到所需转换。

查看、还原和移除步骤

轻松管理 Data Wrangler 中的转换 – 以更高实用性查看设置并选择和移除步骤。

导出转换的选项

轻松导出转换的数据 – 以多种格式(CSV、XLS 等)保存或导出代码以供进一步使用。

数据准备的无代码流程:轻松连接数据源或导入文件并检查数据

用于数据集管理的 Data(数据)工具窗口和 Data Preview(数据预览)窗格

数据清理和准备占数据工作的 30–40%。 我们正在尽可能简化此流程。 为此,我们添加了 Data(数据)工具窗口,您可以在其中轻松连接数据库和仓库或附加文件,将其用于数据探索。 此外,Data Preview(数据预览)窗格可以帮助您选择必要数据并使项目中的数据集保持整洁。

使用无代码单元导入文件

我们还为您提供了一种新方式,直接从您正在处理的 Notebook 添加文件。 为此,我们带来了一个无代码输入单元。

增强的 Jupyter Notebook 功能:调试、自定义和 AI 驱动可视化

Jupyter Notebook 支持改进

我们继续增强用户使用 Jupyter Notebook 时的整体体验。 在这个版本中,我们引入了以下功能:

  • 使用折叠条,通过拖放功能直接重新排列 Jupyter 单元。
  • Commit without outputs(无输出提交)选项:在提交前自动清除单元执行结果。 请参阅 Commit Checks(提交检查)部分了解详细信息。
  • Notebook 背景、代码单元、所选行和单元边框的可自定义颜色。
  • Notebook Structure(Notebook 结构)视图中新增 Crashed(已崩溃)和 Queued(已排队)单元状态。
  • 现在,选择 Markdown 单元内的文本会调用浮动格式设置工具栏,并且空的 Markdown 单元具有更清晰的外观。
  • Shutdown Kernel(关闭内核)按钮现已添加到主工具栏。

Jupyter 调试器改进

  • 引入了 Run to caret(运行到文本光标)功能。
  • 如果 Jupyter 单元中未设置断点,则自动在第一行放置一个断点,提供“逐行运行单元”行为。
  • 修正了多个问题。
  • 对远程 Jupyter 实例的调试和 Variables(变量)视图支持。

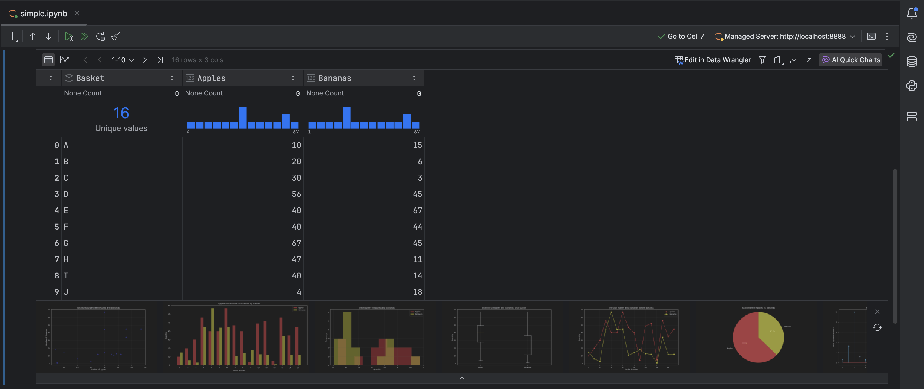
AI quick charts(AI 快速图表)/Jupyter 表的即时绘图预览

现在,您可以点击 AI Quick Charts(AI 快速图表)为 Jupyter Notebook 中的表格生成图表预览。 AI Assistant 利用 DataFrame 元数据提出可视化建议,将生成的图表直接嵌入表的微件中,以供即时预览。 点击生成的图表即可将相应代码插入 Notebook。

增强型 AI Assistant:增强的 LLM 支持和 Web 搜索集成

对更多尖端 LLM 的支持

聊天中的 AI 模型选择范围刚刚得到扩展! 现在,您可以通过选择最新、最先进的语言模型来完全掌控您的 AI 体验,其中包括:

  • Claude 3.7 Sonnet
  • OpenAI GPT-4.1(即将推出)
  • Gemini 2.0 Flash

在此版本中,JetBrains AI Assistant 进行了重大升级,使基于 AI 的开发更加便捷高效。 现在,所有 JetBrains AI 功能在 IDE 中免费提供,其中一些功能可以不受限制地使用,例如无限制代码补全和本地模型支持,而其他功能则基于抵用金限制访问。 我们还推出了新的订阅系统,您可以根据需要轻松扩展到 AI Pro 和 AI Ultimate 层级

在聊天中进行网页搜索

使用新的 /web 命令,AI Assistant 现在可以直接从网络(直接在您的聊天窗口内)获取文档、故障排除提示和最新的技术资源。 无需再切换标签页或手动搜索!

我们希望您喜欢这些更新!

想要及时了解最新功能并接收 DataSpell 和数据分析技巧吗? 订阅我们的博客并在 X 上关注我们! 如果您遇到了 bug 或有功能建议,请在我们的问题跟踪器上分享。